Dashboard Avanzado

En la sección de Reportes, se dispone de un panel con tres pestañas principales: Resumen, Analítica e ITS. Cada una brinda información específica y detallada para el análisis del desempeño de la institución, los cursos y los recursos disponibles, para acceder dirigirse a: ` Administración del sitio > Reportes > Elsa ITS `

Resumen

Sección de Resumen con estadísticas generales

La pestaña Resumen ofrece datos esenciales sobre la institución seleccionada:

  • Total de Usuarios: Muestra la cantidad de usuarios registrados o activos en el período indicado.

  • Total de Cursos: Indica la cifra de cursos creados durante el intervalo de tiempo analizado.

  • Total de Recursos: Refleja la cantidad de materiales o contenidos disponibles para la institución.

  • Total de Consultas: Informa cuántas solicitudes o preguntas se han realizado al sistema.

  • Usuarios en Línea: Gráfico de línea que ilustra cuántos usuarios se encuentran conectados simultáneamente a lo largo de varias fechas.

  • Cursos: Visualiza la evolución del número de cursos en un eje temporal, permitiendo observar tendencias de crecimiento o estabilidad.

Analítica

Sección de Analítica con comparativas semanales

En la pestaña Analítica, se realiza una comparación de las métricas actuales del uso de Guide My Learning. Algunos indicadores clave son:

  • Usuarios: Cantidad total de usuarios en la institución y variación porcentual respecto a períodos anteriores.

  • Cursos: Número de cursos registrados, con una comparación directa frente a la semana previa.

  • Interacciones: Representa el total de acciones realizadas en la plataforma de Guide my Learning.

  • Curso vs. Cursos ELSA: Contrasta los cursos totales con aquellos que han activado las funcionalidades de Guide My Learning.

  • Profesores vs. Profesores de ELSA: Muestra cuántos docentes utilizan efectivamente las herramientas de Guide My Learning frente a aquellos que no las tienen activadas.

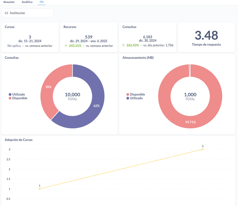
ITS

Sección ITS con estadísticas específicas del tutor inteligente

La pestaña ITS se centra en el uso detallado de ELSA ITS dentro de la institución:

  • Cursos: Muestra cuántos cursos están vinculados a ELSA ITS en un rango de fechas determinado.

  • Recursos: Indica el total de materiales subidos, con comparativas frente a la semana o día anterior para analizar la evolución.

  • Consultas: Presenta la cifra de solicitudes enviadas al tutor inteligente, resaltando las variaciones en el tiempo.

  • Tiempo de Respuesta: Estima la velocidad promedio con la que el tutor ELSA ITS responde las consultas de los usuarios.

  • Almacenamiento (MB): Gráfico circular que diferencia la porción utilizada y la porción libre de espacio asignado a la institución.

  • Adopción de Cursos: Ilustra el incremento en la adopción del plugin ELSA ITS, reflejando cuántos cursos han empezado a usar las funcionalidades inteligentes.

Gracias a estas tres secciones —Resumen, Analítica e ITS—, los administradores pueden acceder a una vista integral del comportamiento de sus usuarios y cursos, permitiéndoles tomar decisiones informadas para fortalecer la experiencia de enseñanza y aprendizaje.